提供專業控制閥解決方案! 銷售熱線:021-5186 3046
上海川滬閥門有限公司
ShangHai Chuanhu Valve CO.,LTD
我們做的不僅是產品還是解決方案
川滬閥門品牌:電動球閥、電動蝶閥、氣動球閥、氣動蝶閥、電動調節閥、氣動調節閥
自力式調節閥、快速切斷閥、低溫閥門、耐腐蝕閥門、衛生級閥門、截止閥、閘閥
電動執行器、氣動執行器
新聞資訊/NEWS
- 三通調節閥知識全知道 | 2025-2-6
- 調節閥的構成及分類 | 2024-10-16
- 全面了解調節閥術語知識點 | 2024-09-19
- 閥門的研磨加工-平面閥座和緊密密封 | 2024-08-20
- 減壓塔塔頂用閥門選用舉例 | 2024-07-16
- 為何法蘭密封會失效及如何避免 | 2024-06-18
- 全面了解3通球閥及其功能 | 2024-05-09
- 閥門無損檢驗和非金屬夾雜物檢驗全知道 | 2024-03-08
- 閥門內件和閥芯閥座材料正確選擇 | 2024-02-18
- 3種閥門的操作形式選擇指導 | 2024-01-30
- 5種不同閥芯結構形式的球閥選用 | 2024-01-05
- 常用閥門連接型式對閥門選擇影響 | 2023-12-14
- 公稱壓力等級對閥門選用的影響 | 2023-11-13
- 旋塞閥和隔膜閥的特點及選用全知道 | 2023-10-09
- 含固體顆粒閥門的選用全知道 | 2023-9-18
- 易燃易爆介質閥門的選用全知道 | 2023-8-14
- 不同壓力條件下閥門的選用 | 2023-7-12
- 新產品-對夾式高性能雙偏心蝶閥 | 2023-6-14
- 軟密封蝶閥流量表KV和密封材料選型指南 | 2023-5-10
水力控制閥一般要求
水力控制閥在流速小于2m/s時,除減壓閥類的水頭損失均應小于2m,流速不能過大,過大會造成很大的水頭損失,同時,流速不能過低,否則效率低,影響正常工作需求,通常的流速保持:主管在1.5~3.5m/s,支管在1~2m/s。
更多低溫閥門的檢驗與試驗
低溫閥門毛坯的無損檢驗閥門為鑄件時,根據SH3501-2011的規定或技術協議決定是否進行射線探傷檢驗。射線探傷檢查范圍應符合ASMEB16.34標準,檢查方法按標準GB/T5677《鑄鋼件射線照相檢測》或按ASTME142進行
更多調節閥的維護保養和延長使用方法
調節閥具有結構簡單和動作可靠等特點,但由于它直接與工藝介質接觸,其性能直接影響系統質量和環境污染,所以對調節閥必須進行經常維護和定期檢修,尤其對使用條件惡劣和重要的場合,更應重視維修工作
更多關于法蘭閘閥結構特點盡在本篇
由于法蘭閘閥通常應用于大口徑管道上,所以閥體與閥蓋多采用法蘭連接。閥體要容納垂直放置并做升降運動的圓盤狀閘板,因而閥體內腔高度較大。閥體截面的形狀主要取決于公稱壓力,如低壓法蘭閘閥閥體可設計成扁平狀的,以縮小其結構長度
更多漿液閥閥體和閥座構造詳細解析
漿液閥有無閥蓋結構和有閥蓋結構兩種,常見的漿液閥大多是無閥蓋結構,即閘板不是完全封閉在閥體內部,閥門開啟時,閘板升起,露出體外,通過設置在閥體上部的長方形填料函中的填料密封閘板
更多自力式壓差調節閥、流量調節閥和溫度調節閥工作原理
自力式控制閥又稱直接作用控制閥,是一大類不需要額外能源驅動的控制閥。它是一類把測量、控制和執行功能合為一體,利用被控對象本身能量帶動其動作的控制閥
更多碳素鋼和不銹鋼材質在閥門中應用
閥體、閥蓋、閘板(閥瓣、蝶板、球體)是閥門的承壓件和控壓件,直接承受介質壓力,所選用的材料在規定的介質溫度和壓力作用下,必須能夠達到力學性能要求,并具有良好的冷、熱加工性能
更多控制閥在常減壓蒸餾裝置中的應用
控制閥是過程自動化裝置中極為重要的元件之一,其工作性能的好壞直接關系到控制系統的投運和工藝裝置的運行,一旦控制閥出現故障,整套控制系統就會失靈。控制閥種類繁多,不同閥門的結構和材料各不相同
更多在安裝蝶閥的時候有哪些需要我們注意的地方呢
蝶閥常用的3種閥門(球閥、蝶閥、調節閥)之一,在貨到現場后,安裝是首先需要考慮的事情,正確的安裝蝶閥,可以保障系統的穩定性和蝶閥的好使用效率,不正確的安裝可能使得閥門造成損壞
更多氟塑料襯里止回閥性能參數和特點
氟塑料襯里止回閥啟閉件(閥瓣)借助介質作用力,自動阻止介質逆流的閥門稱為止回閥。在止回閥的過流面上襯一層氟塑料,用來隔絕介質與金屬殼體的接觸,這樣的閥門便稱為氟塑料襯里止回閥。
更多氟塑料襯里球閥性能參數和特點介紹
氟塑料襯里球閥也稱之為襯氟球閥,球體繞垂直于通道的軸線旋轉而啟閉通道的閥門稱為球閥。在球閥的過流面上襯一層氟塑料,用來隔絕介質與金屬殼體的接觸,這樣的閥門便稱為氟塑料襯里球閥
更多襯氟截止閥內部結構和性能參數
閥瓣在閥桿的帶動下,沿閥座密封面的軸線做升降運動而達到啟閉目的的閥門稱為截止閥。在截止閥的過流面上襯一層氟塑料,用來隔絕介質與金屬殼體的接觸,這樣的閥門便稱為襯氟截止閥。
更多塑料球閥和塑料蝶閥結構和性能介紹
由于塑料具有的特殊性能,因而廣泛用來生產石油化工管道閥門。塑料閥門的生產工藝主要是注塑成形的。又因塑料閥門的主要元件是由注塑模具制造的,近些年來,數控機床快速發展、不斷更新,促進了模具制造業的發展
更多電動套筒調節閥圖片
電動套筒調節閥圖片分為電動碳鋼套筒調節閥和電動不銹鋼套筒調節閥,是根據閥門的材質進行區分(見下圖),上海川滬閥門生產的電動套筒調節閥廣泛用于對蒸汽、水、油品等介質的流量、壓力和溫度進行調節
更多漿液刀閘閥的2種閥蓋結構和特點
閥體與閥蓋結構漿液刀閘閥有無閥蓋結構和有閥蓋結構兩種。常見的漿液刀閘閥大多是無閥蓋結構【圖1(a)】,即閘板不是完全封閉在閥體內部,閥門開啟時,閘板升起,露出體外
更多全面了解升降式止回閥
升降式止回閥的結構與截止閥有很多相似之處,其中閥體與截止閥閥體完全一樣,可以通用。閥瓣形式也與截止閥閥瓣相類似,閥瓣上部和閥蓋下部設置有一組導向軸、套,閥瓣導向軸可在閥蓋導向
更多固定式球閥密封原理和結構特征
固定球球閥(如下圖所示)的啟閉件是一個帶兩個支承軸的球體,中間有一個與管道通徑相等通道,兩側有兩個浮動的閥座,球體回轉時不偏離球體上支承軸的軸線,支承軸由上下兩滑動軸承支撐
更多單座調節閥和雙座調節閥結構和特性
直行程調節機構直行程調節機構有單座調節閥、雙座調節閥、三通閥、套筒閥、角形閥、高壓閥、隔膜閥、管夾閥、閘閥、滑板閥、軸流節流閥、電磁閥、數字閥等。它們以閥桿直線移動為特點。
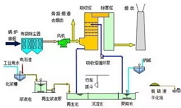
更多國內常用的脫硫系統管道和閥門設計選型
目前國內使用十分成熟的石灰石-石膏濕法煙氣脫硫具有脫硫效率高、適應煤種廣、脫硫劑價格便宜且采購方便、技術成熟可靠及裝置運行穩定等特點,該濕法工藝適用于不同類型、不同規格的火電廠鍋爐及其它燃煤鍋爐
更多NPT螺紋,PT螺紋,G螺紋和公制螺紋的含義和區別
NPT 是 National (American) Pipe Thread 的縮寫,屬于美國標準的 60 度錐管螺紋,用于北美地區.國家標準可查閱 GB/T12716。
更多調節閥選型中氣蝕、堵塞、噪音問題的解決辦法
生產過程自動化是大規模工業生產中保證效益和質量的重要手段。在生產過程自動化中,用來控制流體流量的調節閥已遍及石油、化工、電站、輕工、造紙、醫藥、船舶、市政等行業的工業自動化系統中。
更多化工設備在使用過程中常見的損壞形式及其危害,你必須知道!
在化工企業實際的生產過程中,將會使用大量高效進行的化工設備,以此來提高效率與產品質量,可以說,化工設備作為化工企業的核心部分,如果不對其進行認真仔細的維護保養
更多室內消火栓系統供水管網檢修閥門的設置
室內消火栓系統的供水管網,主要由管道、管件、閥門、消火栓組成,供水管網平時充滿水,檢修維護時因斷水和排空的需要,管段上需設置一定數量的檢修閥門。檢修閥門設置多了,檢修時供水管網影響的范圍小
更多17種截止閥的類型特點及選用(圖文并茂)
截止閥(stopvalve,GlobeValve)的啟閉件是塞形的閥瓣,密封面呈平面或錐面,閥瓣沿流體的中心線作直線運動。閥桿的運動形式,有升降桿式(閥桿升降,手輪不升降)
更多各種閥門選型技巧都在這里了
在流體管道系統中,調節閥是控制元件,其投資約占管道工程費用的30%~50%。閥門的主要功能為啟閉、節流、調節流量、隔離設備和管道系統、防止介質倒流、調節和排泄壓力等。
更多調節閥的控制系統之DCS、PLC、組態軟件的區別與聯系
調節閥是自動化控制系統的執行元件,邏輯執行的過程是靠DCS、PLC或者組態軟件來實現的,本文介紹的是DCS、PLC、組態軟件的區別與聯系,上海川滬閥門流體控制專家!
更多粉料氣力輸送設備中閥門的選擇與應用
氣力輸送是以壓縮氣源為輸送動力,將粉狀物料在密閉容器中從一端輸送到另外一端。氣力輸送所應用的行業非常廣泛,如電廠的煤粉、粉煤灰和爐底渣、化工行業的化工原料、建筑行業的水泥和石灰、食品醫藥衛生等行業的各種粉料或顆粒物料等。
更多氣動調節閥選型專題
上海川滬閥門多年來不斷創新和研發閥門定位器控制精度、調節閥結構、調節閥流量控制,形成了一個新的氣動調節閥加工工藝,生產出的氣動調節閥具有性能穩定、結構緊湊、重量輕、使用方便等特點。
更多電動調節閥選型專題
上海川滬閥門多年來不斷創新和研發電動執行機構、調節閥密封、調節閥流量控制,形成了一個新的電動調節閥加工工藝,生產出的電動調節閥具有性能穩定、結構緊湊、重量輕、使用方便等特點。
更多如何正確選用耐腐蝕閥門(一)
耐腐蝕問題和高壓、高壓差問題一樣,一直是自控儀表中的老大難問題。腐蝕的危害十分嚴重,有的自動化系統還因為腐蝕 問題得不到解決而無法實現自動化控制,不得不改用手動,并且頻繁更換被腐蝕的儀表及設備
更多


























































































